Guide til opsætning af PeakWMS app i Shopify
For at oprette en PeakWMS app i Shopify, skal du tilgå “Apps” i Shopify, og klikke på “Develop apps”.
Herefter klikker du på “Build apps in Dev Dashboard”
Her klikker du på “Create app” for at oprette en ny app
Angiv et navn for din app. Du kan med fordel kalde den “PeakWMS” for nemmere at kunne holde overblik over dine apps. Klik på "Create", for at oprette appen.

I boksen URLs skal du under app url indtaste følgende:
Feltet "Embed app in Shopify admin" skal ikke være aktivt.

Herefter skal du sørge for at vælge en webhook subscription. Her skal du vælge version 2025-07.

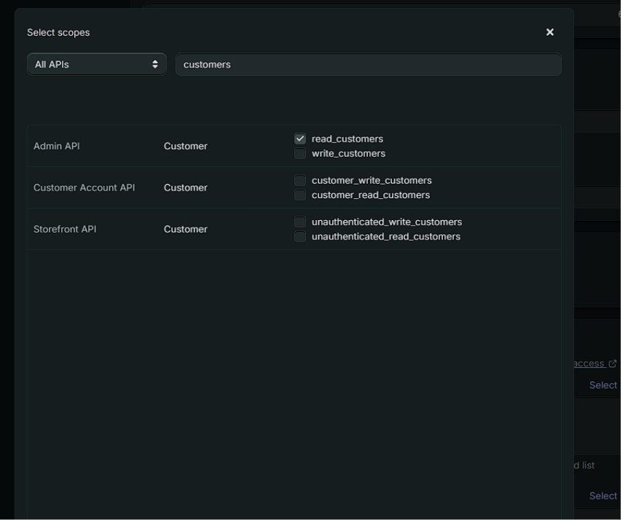
Herefter klikker du på “Select scopes” for at vælge rettigheder i appen.

Under “Select scopes” skal du angive, hvilke rettigheder, der skal gives i appen. Du skal give adgang til følgende scopes i din app i Shopify:
Fulfillment
read_assigned_fulfillment_orders
write_assigned_fulfillment_orders
read_ custom_fulfillement_services
write_ custom_fulfillement_services
read_ fulfillments
write_ fulfillments
read_ merchant_managed_fulfillment_orders
write_ merchant_managed_fulfillment_orders
read_ third_party_fulfillment_orders
write_ third_party_fulfillment_orders
Inventory
write_inventory
read_inventory
Locations
read_locations
Orders
read_assigned_fulfillment_orders
write_assigned_fulfillment_orders
write_draft_orders
read_draft_orders
read_merchant_managed_fulfillment_orders
write_merchant_managed_fulfillment_orders
read_orders
write_orders
read_third_party_fulfillment_orders
write_third_party_fulfillment_orders
read_all_orders
Products
read_products
write_products
Shipping
read_shipping

Customers
read_customers
Gift cards
read_gift_cards
write_gift_cards
Returns
read_returns
Når du har angivet ovenstående “scopes”, klikker du på "Done".

Når du har tildelt ovenstående scopes til appen, skal du release din app. Dette gør du “Release”-knappen øverst i skærmen:
Herefter viser Shopify en pop up, hvor du igen skal klikke på “Release”.
Når du har oprettet din app, vil du få vist en liste over versionerne, der er af din app.

For at kunne linke din app til din shopify integration i PeakWMS skal du kopiere Shopify Clientid og client secret fra din app. Disse skal bruges i PeakWMS, for at PeakWMS kan hente access token til din app, og de rettigheder, der er angivet deri.
Du finder Shopify Client id og client secret, ved at klikke på "Settings":

Oplysningerne finder du øverst i skærmen:

Du kopierer Shopify Client id og client secret ved at klikke på "kopier"-ikonet ud for de to felter:

Indsæt i PeakWMS
Shopify client id og client secret sættes ind i PeakWMS på din Shopify integration under Indstillinger > Integrationer > Webshop integration.
Når disse er indtastet, klikker du på “Hent access token”. Når du klikker her, henter PeakWMS den access token, der ligger i appen i Shopify, og udfylder automatisk din access token i integrationen i PeakWMS.
Husk at gemme din webshopintegration, når du har indtastet oplysningerne.

Var denne artikel nyttig?
Fantastisk!
Tak for din feedback
Beklager, at vi ikke var nyttige
Tak for din feedback
Feedback sendt
Vi sætter pris på din indsats og vil forsøge at rette artiklen